Test • AMD Radeon RX 6600 |
————— 13 Octobre 2021
Test • AMD Radeon RX 6600 |
————— 13 Octobre 2021
Pour jauger l'ampleur des éventuelles baisses de fréquences induites par les limites de température et consommation imposées à la RX 6600 Eagle de Gigabyte, nous avons mesuré la fréquence de son GPU en tâche de fond sous forte charge (Cyberpunk 2077) durant 30 min. Nous affichons ensuite les résultats dans le graphique suivant. La carte est totalement bridée par sa limite de puissance, la fréquence oscillant sur une faible amplitude une fois la baisse initiale pour s'y conformer effectuée. La fréquence moyenne mesurée au bout de ces 30 mn s'établie à 2487 MHz, soit très proche de la fréquence de crête annoncée. Si c'est moins bien que sa grande soeur (testée toutefois dans une version overclockée par défaut), cela reste un net avantage par rapport aux valeurs de son concurrent à ce niveau.

Évolution de la fréquence GPU de la Gigabyte RX 6600 Eagle sous forte charge
Nous avons également mesuré la fréquence moyenne du GPU durant l'exécution des séquences de test en QHD, sachant que ces dernières durent entre une à quatre minutes, soit un temps plus bref. Les résultats sont reportés dans le tableau suivant.
| Jeux | RX 6600 Eagle : Frequences GPU (Mhz) |
|---|---|
| Anno 1800 | 2512 |
| Control | 2479 |
| Cyberpunk 2077 |
2487 |
| Days Gone | 2385 |
| DiRT Rally 2.0 | 2450 |
| Doom Eternal | 2484 |
| F1 2021 |
2340 |
| Flight Simulator | 2448 |
| Far Cry 6 |
2587 |
| Ghostrunner | 2475 |
| Hitman 3 | 2401 |
| Horizon Zero Dawn | 2579 |
| Metro Exodus | 2415 |
| Minecraft | 2540 |
| Quake II RTX | 2471 |
| Red Dead Redemption 2 | 2489 |
| Resident Evil Village | 2497 |
| Watch Dogs: Legion | 2627 |
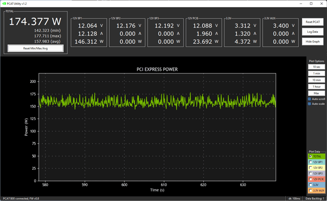
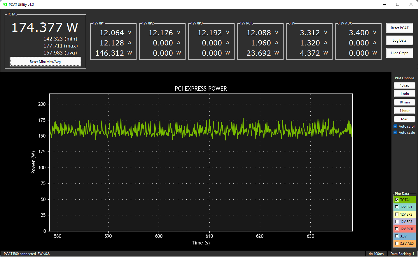
Nous relevons la limite de puissance au maximum, puis nous recherchons la valeur maximale stable. Contrairement à sa grande sœur, nous avons été en mesure d'influer quelque peu sur la fréquence GPU. Pas de quoi crier au miracle pour autant, mais une centaine de MHz de mieux. Le fait que la carte ne soit pas overclockée par défaut, ne doit pas être étranger à cela également. Côté mémoire, cette dernière a accepté 250 MHz supplémentaires sans broncher, s'agissant ici de la limite haute autorisée par AMD. Les gains mesurés sous Cyberpunk 2077 se montent à 5,4 %. La consommation progresse par contre de 21 %, la température du GPU prend 4°C et l'augmentation de la ventilation conduit à des nuisances sonores plus élevées (+1,4 dBA).

La Gigabyte RX 6600 Eagle après surcadençage
![Visionner en grand sur un magnifique pop-up Le suivi de l'absorption d'énergie par la Gigabyte RX 6600 Eagle après overclocking [cliquer pour agrandir]](/images/stories/articles/gpu/rdna2/6600/pcat_rx6600_oc_t.png)
Variations de la puissance absorbée (Cyberpunk 2077) par la RX 6600 Eagle une fois overclockée
Page suivante, passons aux mesures de bruit et températures.
|
|
![]() | Un poil avant ?Nouvelle branche de pilotes NVIDIA | Un peu plus tard ...Kezako que cette nouvelle RTX 3080 ? | ![]() |